Azure Event Hubs Namespace monitoring integration
Azure Event Hubs Namespace is a management container that enables you to create one or more event hubs.
With Site24x7's integration, you can monitor your event hubs with accurate metrics, configure thresholds, and get instant alerts if there is a breach.
Setup and configuration
Adding an Azure Event Hubs Namespace while configuring a new Azure monitor
If you haven't configured an Azure Monitor yet, add one by following the steps below:
- Log in to your Site24x7 account.
- Choose Cloud from the left navigation pane, and select Azure > Add Azure Monitor. You can also follow these steps to add an Azure Monitor.
- During Azure monitor configuration, in the Add Azure Monitor page, select Azure Event Hubs Namespace along with other required resource types from the Service/Resource Types drop-down. Check if you have configured the corresponding Resource groups and Tag filters in the Edit page.
Adding an Azure Event Hubs Namespace to an existing Azure monitor
If you already have an Azure monitor configured for the tenant, you can add the Azure Event Hubs Namespace using the following steps:
- Log in to your Site24x7 account.
- Navigate to Cloud > Azure > select the Azure monitor from the left pane for which you wish to add an Azure Event Hubs Namespace.
- In the Service View page, click the Enable Monitoring button in the Azure Event Hubs Namespace Service type. Check if you have configured the corresponding Resource groups and tag filters in the Edit page.
It will take 15-30 minutes to discover new Azure resources. To immediately discover the selected configuration, click Discover Now in the top-right corner, by doing which all the resources that match the filters configured in Azure Edit page will be discovered even if the Auto-Discover New Resources option is disabled.
Now, you can view the discovered databases from the Service View dashboard itself.
Polling frequency
Site24x7's Azure Event Hubs Namespace monitor collects metric data every minute and the statuses from your applications every five minutes.
Supported metrics
| Metric | Description | Statistic | Unit |
| Active Connections | The total number of active connections for Microsoft Event Hub | Average | Count |
| Capture Backlog | The total number of capture backlogs for Microsoft Event Hub | Total | Count |
| Captured Bytes | The total amount of captured bytes for Microsoft Event Hub | Total | Bytes |
| Captured Messages | The total number of captured messages for Microsoft Event Hub | Total | Count |
| Connections Closed | The maximum number of connections closed for Microsoft Event Hub | Maximum | Count |
| Connections Opened | The maximum number of connections opened for Microsoft Event Hub | Maximum | Count |
| Archive backlog messages (Deprecated) | The total number of Event Hub archive messages in backlog for a namespace (Deprecated) | Total | Count |
| Archive message throughput (Deprecated) | The total amount of Event Hub archived message throughput in a namespace (Deprecated) | Total | Bytes |
| Archive messages (Deprecated) | The total number of Event Hub archived messages in a namespace (Deprecated) | Total | Count |
| Incoming bytes (Deprecated) | The total amount of Event Hub incoming message throughput for a namespace (Deprecated) | Total | Bytes |
| Incoming bytes (Obsolete) (Deprecated) | The total amount of Event Hub incoming message throughput for a namespace. This metric is deprecated. Please use Incoming Bytes metric instead | Total | Bytes |
| Incoming Messages (Deprecated) | The total number of incoming messages for a namespace (Deprecated) | Total | Count |
| Outgoing bytes (Deprecated) | The total amount of Event Hub outgoing message throughput for a namespace (Deprecated) | Total | Bytes |
| Outgoing bytes (obsolete) (Deprecated) | The total amount of Event Hub outgoing message throughput for a namespace. This metric is deprecated. Please use Outgoing Bytes metric instead | Total | Bytes |
| Outgoing Messages (Deprecated) | The total number of outgoing messages for a namespace (Deprecated) | Total | Count |
| Failed Requests (Deprecated) | The total number of failed requests for a namespace (Deprecated) | Total | Count |
| Incoming Bytes | The total amount of incoming bytes for Microsoft Event Hub | Total | Bytes |
| Incoming Messages | The total number of incoming messages for Microsoft Event Hub | Total | Count |
| Incoming Requests | The total number of incoming requests for Microsoft Event Hub | Total | Count |
| Incoming Messages (Obsolete) (Deprecated) | The total number of incoming messages for a namespace. This metric is deprecated. Please use Incoming Messages metric instead | Total | Count |
| Incoming Requests (Deprecated) | The total number of incoming send requests for a namespace (Deprecated) | Total | Count |
| Internal Server Errors (Deprecated) | The total number of internal server errors for a namespace (Deprecated) | Total | Count |
| Other Errors (Deprecated) | The total number of failed requests for a namespace (Deprecated) | Total | Count |
| CPU | The amount of CPU usage metric for premium SKU namespaces | Average | Percent |
| Memory Usage | The amount of memory usage metric for premium SKU namespaces | Average | Percent |
| Outgoing Bytes | The total amount of outgoing bytes for Microsoft Event Hub | Total | Bytes |
| Outgoing Messages | The total number of outgoing messages for Microsoft Event Hub | Total | Count |
| Outgoing Messages (Obsolete) (Deprecated) | The total number of outgoing messages for a namespace. This metric is deprecated. Please use Outgoing Messages metric instead | Total | Count |
| Quota Exceeded Errors | The total number of quota exceeded errors for Microsoft Event Hub | Total | Count |
| Server Errors | The total number of server errors for Microsoft Event Hub | Total | Count |
| Size | The average size of an Event Hub | Average | Bytes |
| Successful Requests | The total number of successful requests for Microsoft Event Hub | Total | Count |
| Successful Requests (Deprecated) | The total number of successful requests for a namespace (Deprecated) | Total | Count |
| Server Busy Errors (Deprecated) | The total number of server busy errors for a namespace (Deprecated) | Total | Count |
| Throttled Requests | The total number of throttled requests for Microsoft Event Hub | Total | Count |
| User Errors | The total number of user errors for Microsoft Event Hub | Total | Count |
Threshold configuration
Associating a threshold profile can be done from the monitor Edit page:
- Under Configuration Profiles > Threshold and Availability > select the corresponding threshold profile from the drop-down.
pencil icon respectively.Bulk Action:
Bulk association of threshold profiles can be done from Admin page (Admin > Inventory > Bulk Action > Under Monitor Configuration, go to Modify Threshold Profile).
You can set the threshold values for the metrics by selecting the Threshold and Availability option. You can also configure IT automation at the attribute level.
Default thresholds
Site24x7 alerts you based on a set of default thresholds. These default thresholds ensure that your database capacity is not overutilized, thus maintaining optimal storage and performance. This also helps in reducing costs. The default thresholds are provided for the below metrics:
- Auto-Inflate Status Changed
- Maximum Throughput Units Changed
- Capacity Changed
- Server Errors
- User Errors
- Quota Exceeded Errors
- Throttled Requests
- Server Busy Errors (Deprecated)
- Internal Server Errors (Deprecated)
- Other Errors (Deprecated)
- CPU
- Memory Usage
IT automation
Site24x7 offers a set of exclusive IT automation tools to auto-resolve performance degradation issues. These tools react to events proactively rather than waiting for manual intervention.
How to configure IT Automation for a monitor.
Configuration Rules
With Site24x7's Configuration Rules, you can set parameters like Threshold Profile, Notification Profile, Tags, and Monitor Group for multiple monitors. These rules can be configured and run for the existing or new monitors (during addition) matching the given criteria.
How to add a configuration rule.
Reports
Gain in-depth data about the various parameters of your monitored resources and accentuate your service performance using our insightful reports.
To view reports for an Azure Event Hubs Namespace:
- Navigate to the Reports section on the left navigation pane.
- Select Azure Event Hubs Namespace from the menu on the left.
You can find the Availability Summary Report, and Performance Report for one selected monitor, or you can get the Inventory Report, Summary Report, Availability Summary Report, Health Trend Report, and Performance Report for all the monitors.
Schedule reports
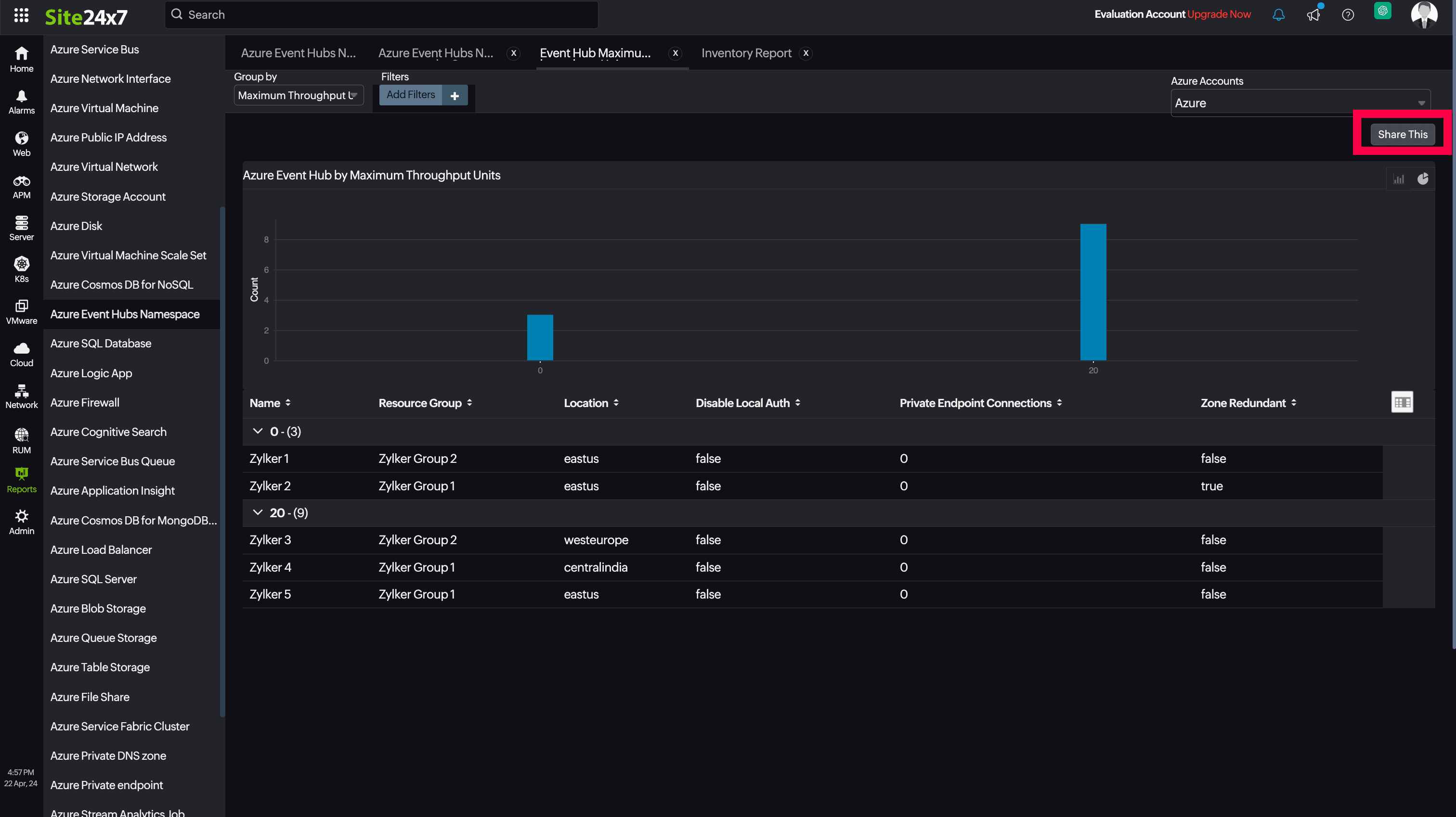
You can also schedule the Inventory Report by navigating to Reports > Azure Event Hubs Namespace > Inventory Report and clicking the Share This button at the top-right corner. In the Schedule Report pop-up, choose the monitor, assign the desired frequency—daily, weekly, monthly, or quarterly—and receive the regular reports of your inventory details to the groups that you desire.

Site24x7 Azure Event Hubs Namespace monitoring also provides Event Hub Maximum Throughput Units reports that will enable you to gain deeper insight into your resources.

Top N and Bottom N reports
- Service Availability
- Normalized RU Consumption
- Data Usage
- Index Usage
- Document Count
- Total Requests
- Provisioned Throughput

You can also view the reports from the Usage tab of the Azure Event Hubs Namespace Monitor.
- Go to the Usage tab of the Azure Event Hubs Namespace Monitor, and get the Availability Summary Report of the monitor by clicking on Availability.
- You can also find the Performance Report of the monitor by clicking on any chart title.
Site24x7's Event Hubs Namespace monitoring interface
Get an overview of the availability and usage status of your Event Hubs Namespace.
Summary:
The Summary tab will help you view the Incoming, Throttled, Failed and Successful Requests, and Server, User, Quota Exceeded Errors, and many more errors.
Configuration Details:
This tab provides the configuration details of your Event Hubs Namespace. Details on the Compute Size, Capacity, Maximum Throughput Units, Private EndPoint Connections and many more are included in this section.
Event Hubs:
The Event Hubs tab lists all the Event Hubs in the particular Event Hubs Namespace resource, along with the details like Partition Count, and Message Retention duration.
Zia Forecast:
By leveraging the AI-driven Zia framework, you can examine resource consumption measurements through the forecast chart located in the Zia Forecast tab. This chart predicts upcoming performance metrics based on a 7-day historical data analysis, providing insights into the expected metric usage for the next seven days.
Outages:
This tab provides the history of the Event Hubs Namespace statuses, including Down, Trouble, and Critical.
Inventory:
This provides the licensing details, the Threshold and Availability Profiles, the Notification Profiles set, the set User Alert Group, and the monitor created time and modified time.
Log Report:
The Log Report tab lists all the logs collected during every data collection, along with their statuses.
Related links:
How to add an Azure monitor
How to integrate an Azure App Service monitor
How to integrate Azure Virtual Machine monitor
How to configure IT Automations for a monitor
How to add a Configuration Rule
