Help Docs

Azure Blob Storage Monitoring Integration

Azure Blob Storage is optimized for storing massive amounts of unstructured data. Azure Blob Storage helps you create data lakes for your analytics needs and provides storage to build powerful cloud-native and mobile apps.

You can now monitor your Blob Storage, obtain precise metrics, create thresholds, automate operations, and stay on top of outages with Site24x7's integration.

Setup and configuration

Adding Azure Blob Storage while configuring a new Azure monitor

If you haven't configured an Azure monitor yet, add one by following the steps below:

  1. Log in to your Site24x7 account.
  2. Choose Cloud from the left navigation pane, and select Azure > Add Azure Monitor. You can also follow these steps to add an Azure monitor.
  3. During Azure monitor configuration, in the Edit Azure Monitor page, select Azure Blob Storage and Azure Storage Account (since Blob Storage is a part of Azure Storage Account) from the Service/Resource Types drop-down.

Adding Azure Blob Storage to an existing Azure monitor

If you already have an Azure monitor configured for the tenant, you can add Azure Blob Storage by using the following steps:

  1. Log in to your Site24x7 account.
  2. Navigate to the Azure monitor for which you wish to add Azure Blob Storage.
  3. Click the hamburger icon  and then Edit, which will bring you to the Edit Azure Monitor page.
  4. In the Edit Azure Monitor page, select the corresponding Subscription and Resource Group from the drop-down menu, select Azure Blob Storage and Azure Storage Account (since Blob Storage is part of Azure Storage Account) from the Service/Resource Types drop-down, and click Save.

After successful configuration, go to Cloud > Azure, and select Azure Blob Storage from the Azure monitor drop-down.

Note

It will take up to 30 minutes to discover new Azure resources. For immediate discovery of the selected configuration, go to the Service View page of the Azure monitor and click Discover Now.

Polling frequency

Site24x7's Azure Blob Storage Monitor collects metric data every minute and the statuses every five minutes. For Blob containers, data is collected every day and updated every three hours.

Blob Containers

The Summary tab includes a Blob Containers section that provides an overview of your blob storage resources like Name, Status, Public Access Level, Last Modified time, Remaining Retention Days, Lease State, Immutability Policy, and Legal Hold. When you click the open-in-new-tab icon next to the Blob Storage monitor's name, it takes you to the container's respective tab where you can view more detailed metrics specific to that container.

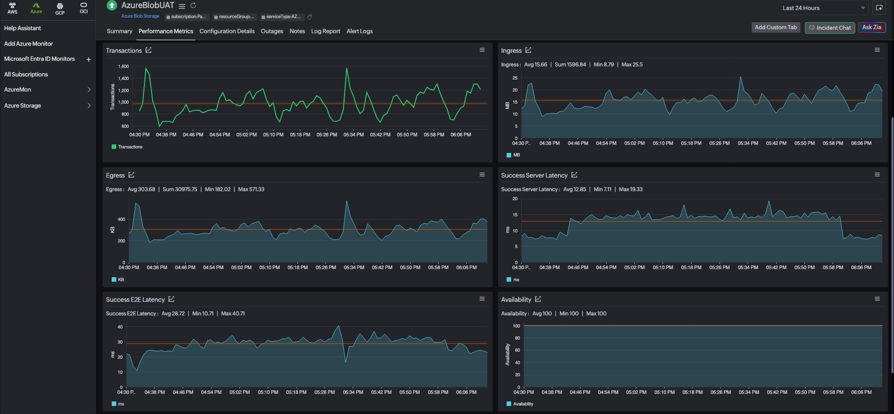
Supported metrics: Performance Metrics tab

The following metrics are collected:

Metric name Description Statistic Unit
Blob Capacity The amount of storage used by the storage account's blob service. Average Bytes
Blob Count The number of blobs in the storage account's blob service. Average Count
Blob Container Count The number of containers in the storage account's blob service. Average Count
Index Capacity The amount of storage used by Azure Data Lake Storage Gen2 (hierarchical) indexer. Average Bytes
Availability The percentage of availability for the storage service or the specified API operation. Average Percentage
Transactions The number of requests made to a storage service or the specified API operation: this number includes successful and failed requests along with requests that produced errors. Average Count
Egress The amount of egress data: this number includes egress from an external client into Azure Storage as well as egress within Azure. Average Bytes
Ingress The amount of ingress data: this number includes ingress from an external client into Azure Storage as well as ingress within Azure. Average Bytes
Success E2E Latency The end-to-end latency of successful requests made to a storage service or the specified API operation. Average Milliseconds
Success Server Latency The latency used by Azure Storage to process a successful request: this value does not include the network latency specified in Success E2E Latency. Average Milliseconds

Threshold configuration

Global configuration

  1. Go to the Admin section on the left navigation pane.
  2. Select Configuration Profiles from the left pane and choose the Threshold and Availability (+) tab from the drop-down menu. Click Add Threshold Profile in the top-right corner.
  3. Choose the monitor type as Azure Blob Storage. Now you can set the threshold values for all the metrics mentioned above.

Monitor-level configuration

  1. Go to Cloud > Azure and select Azure Blob Storage from the drop-down menu. Alternatively, you can navigate to your Azure monitor subscription and then click Service View > Blob Storage.
  2. Choose a resource for which you would like to set a threshold and then click the hamburger icon . Choose the Edit option, which will direct you to the Edit Azure Blob Storage Monitor page.

You can set the threshold values for the metrics by selecting the Threshold and Availability option. You can also configure IT Automation at the attribute level.

IT Automation

Site24x7's IT Automation tools help with automatically resolving performance degradation issues. When a breach occurs, the alarm engine continuously examines the system events for which thresholds have been defined and performs the mapped automation.

How to configure IT Automation for a monitor.

Configuration Rules

With Site24x7's Configuration Rules, you can set parameters like Threshold Profile, Notification Profile, Tags, Monitor Group, and others for multiple monitors. While adding additional monitors, you can run a scan and associate any of the previously generated rules that suit the monitor configurations.

In Azure Blob Storage, you can add configuration rules for:

  • Add Blob Containers - Monitor specific blob containers in your storage account

The first 100 Blob Containers will be monitored. The conditions set in Configuration Rules will be prioritised in discovery and monitor creation.

Regular expressions (RegEx) are supported for configuration, allowing you to define patterns for monitoring multiple resources that match specific naming conventions. The first 100 Blob containers matching the criteria set in the Configuration Rule will be added for monitoring.

How to add a configuration rule.

License Details

The following licensing applies to Azure Blob Storage monitoring:

  • One Basic Monitor License for each Storage Account
  • One Basic Monitor License for every 25 Blob container monitors

Summary

The Summary tab will give you a crisp overview and the details about Blob Containers.

  1. To view the summary, go to Cloud > Azure and click the Azure monitor > Azure Blob Storage.
  2. Click a resource and select the Summary tab.

Configuration Details

The Configuration Details tab provides the configuration details of your Blob Storage. Details like the Access Tier and Subscription are included in this section.

  1. To get the configuration details, go to Cloud > Azure and click the Azure monitor > Azure Blob Storage.
  2. Click a resource and select the Configuration Details tab.

Outages

The Outages tab provides the history of the Blob Storage statuses, including Down, Trouble, and Critical.

Log Report

The Log Report tab lists all the logs collected during every data collection, along with their statuses.

Reports

Gain in-depth data about the various parameters of your monitored resources and highlight your service performance using our insightful reports.

To view reports for Azure Blob Storage:

  1. Navigate to the Reports section on the left navigation pane.
  2. Select Azure Blob Storage from the menu on the left.

You can find the Availability Summary Report and the Performance Report for one selected monitor, or you can get the Inventory Report, Summary Report, Availability Summary Report, Health Trend Report, and the Performance Report for all the Blob Storage monitors.

You can also get reports from the Summary tab of the Azure Blob Storage Monitor.

  1. Go to the Summary tab of the Azure Blob Storage Monitor, and get the Availability Summary Report of the monitor by clicking on Availability or Downtime.
  2. You can also find the Performance Report of the monitor by clicking on any chart title.

 

Related links:

Was this document helpful?

Would you like to help us improve our documents? Tell us what you think we could do better.


We're sorry to hear that you're not satisfied with the document. We'd love to learn what we could do to improve the experience.


Thanks for taking the time to share your feedback. We'll use your feedback to improve our online help resources.

Shortlink has been copied!