AWS Organizations integration
AWS Organizations is a service that allows you to centrally manage multiple AWS accounts under a single entity. Site24x7 enables seamless monitoring of all linked accounts within your AWS Organizations, providing actionable insights to enhance cloud efficiency.
Use case
Integrating your AWS Organizations with Site24x7 provides real-time insights into your organization's account structure and helps maintain its reliability, performance, and security.
Consider a scenario where a business manages multiple AWS accounts under a single organization for various teams and departments. Without a centralized view, managing these accounts becomes a challenge, especially when ensuring compliance and monitoring resource usage.
With Site24x7's integration, all accounts—both Site24x7-integrated and non-integrated—can be easily viewed, grouped, and managed effortlessly. This grouping of accounts helps in streamlining resource management and improving visibility.
Benefits of Site24x7's AWS Organizations integration
Integrate your AWS Organizations environment with Site24x7 and leverage the following benefits:
- Improved cloud governance: Consolidated monitoring across multiple AWS accounts ensures consistency and compliance.
- Unified monitoring: Easily view, group, and monitor all accounts in your AWS Organizations.
- Real-time alerts and notifications: Set thresholds for metrics and receive alerts for breaches as well as notifications when a new account is added or an existing account is suspended.
- Scalability for growing businesses: Discover new accounts as your AWS Organizations grows.
Setup and configuration
- Log in to your Site24x7 account.
- Go to Cloud > AWS > Integrate AWS Account and create a cross-account IAM role to enable Site24x7 to access your AWS resources.
- On the Integrate AWS Account page, select AWS Organizations from the Services to be discovered list.
Permissions
Ensure that Site24x7 receives the following permissions to monitor AWS Organizations:
- listRoots
- listOrganizationalUnitsForParent
- describeOrganizationalUnit
- listAccountsForParent
- listTagsForResource
- listDelegatedAdministrators
Polling frequency
Site24x7 queries AWS service-level APIs according to the set polling frequency (from once a minute to once a day) to collect metrics from an AWS Organizations monitor.
Supported metrics
The supported metrics for AWS Organizations monitoring are given below.
| Metric name | Description | Statistics | Unit |
|---|---|---|---|
| Invited Accounts | The number of accounts invited to the organization | Sum | Count |
| Created Accounts | The number of accounts created within the organization | Sum | Count |
| Active Accounts | The number of active accounts within the organization | Sum | Count |
| Suspended Accounts | The number of suspended accounts within the organization | Sum | Count |
| Pending Closure Accounts | The number of accounts pending closure within the organization | Sum | Count |
| Directly Nested Organization Unit Count | The count of directly nested Organizational Units within the organization | Sum | Count |
| Newly Added Account Count | The count of newly added accounts in the organization | Sum | Count |
| Recently Suspended Account Count | The count of recently suspended accounts in the organization | Sum | Count |
Threshold configuration
To configure thresholds for an AWS Organization monitor:
- Log in to your Site24x7 account and navigate to Admin > Configuration Profiles > Threshold and Availability.
- Click Add Threshold Profile.
- Select the applicable monitor type from the Monitor Type drop-down menu and provide an appropriate name in the Display Name field.
- The supported metrics are displayed in the Threshold Configuration section. You can set threshold values for all the metrics mentioned above.
- Click Save.
Licensing
Each AWS Organizations monitor utilizes one basic monitor license.
All Accounts Summary view
You can view the organizational unit name for all integrated accounts in the All Accounts Summary view.

Click the Organizational Unit Name hyperlink to view the Organization's monitor data.
- You can integrate AWS Organizations only if you have integrated management accounts, AWS Control Tower accounts, or Delegated Admin accounts in Site24x7.
- The Organizational Unit Name column in the All Accounts Summary page will be displayed only if you have an AWS Organizations service monitored.
Viewing AWS Organizations data
To monitor your AWS Organizations environment:
- Log in to your Site24x7 account.
- Navigate to Cloud > AWS.
- Select the applicable integrated management account and choose AWS Organizations.
Monitor data
The monitor data for each AWS Organizations monitor is given below.
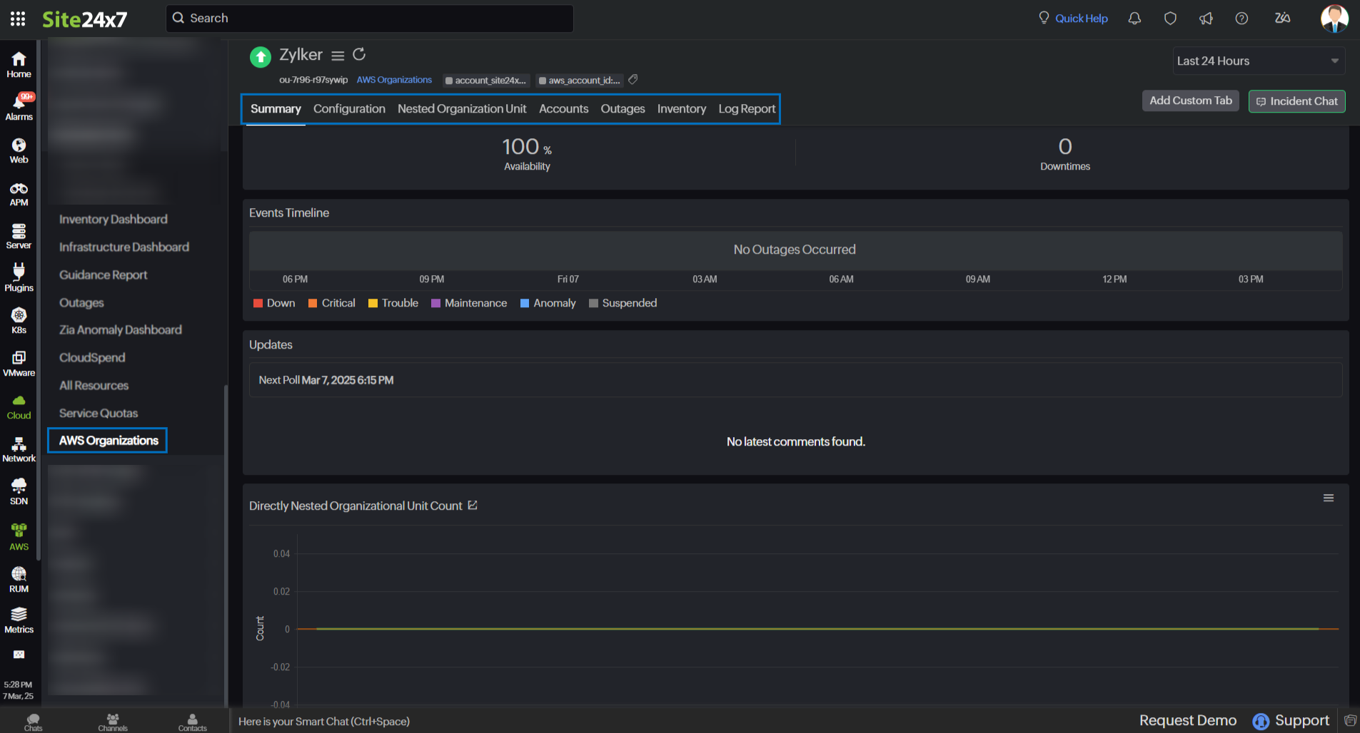
Summary
The Summary tab offers a comprehensive overview of the events timeline and metrics, presenting insightful charts that shed light on the performance of the AWS Organizational Unit and providing the last joined account details in a widget.

Configuration
The Configuration tab summarizes essential details of your Organizational Unit, such as its Name, ID, and Amazon Resource Name (ARN).
Nested Organizational Unit
View the Nested Organizations Availability and the directly nested Organizational Units in the Nested Organizational Unit tab.
Accounts
View the list of accounts directly under the organization unit in the Accounts tab. Click the applicable AWS Account ID hyperlink to view the AWS account integrated with Site24x7.
Outages
The Outages tab provides details on an outage's start time, end time, duration, and comments (if any).
Inventory
Obtain details like Organization Unit ID, Region, Monitor Licensing Category, and much more from the Inventory tab. The Threshold and Availability Profile and the Notification Profile can be set according to the user and viewed in this tab.
Log Report
This tab offers a consolidated report of the AWS Organizations monitor's log status, which can be downloaded as a CSV file.
